Systems Architect & Site Reliability Engineer

Sarkis Der Vartanian

I am a Systems Architect and Infrastructure Engineer who bridges bare-metal networking, scalable cloud platforms, and the applications that bring them to life. I design self-healing infrastructure, optimize data flows at the Linux kernel level, and build the cross-platform mobile apps and custom web portals needed to operate modern systems efficiently. From custom Golang telemetry scrapers to Dockerized services behind AWS Load Balancers, I create resilient end-to-end solutions that solve complex technical problems from the kernel to the user.

Lebanon (Open to Remote Worldwide)
+961 71 399 210
CERTIFIED: CCNA 200-301 [ID: ee69bf4481664eb89913dcdde8e0c31c]

Download CV

Technical Arsenal

Routing & Switching & Firewalls & Protocols

  • MikroTik (RouterOS / SWOS)
  • Juniper EX4600 & CLI
  • Cisco (CCNA / Virtualized)
  • pfSense / OPNsense / OpenWrt
  • TP-Link Enterprise

ISP Core & Systems

  • Linux BRAS (accel-ppp / FreeRADIUS)
  • MikroTik Wireless (LDF/912)
  • Mimosa & Cambium Networks
  • Linux Routing & Firewall & QoS (iptables/ipset/tc)
  • Zabbix & Grafana
  • ISPCONFIG / PHPmyadmin / Postfix Mail
  • Graylog / Netbox

Development & Architecture

  • Go (Golang) - Tooling
  • Python - Automation
  • Bash / PowerShell / Shell Scripting
  • Flutter (Mobile Architecture)
  • Kotlin & Android Native (ExoPlayer, GeckoView)
  • JavaScript & DOM Manipulation
  • SQL (Postgres / SQLite)

Cloud & Orchestration

  • AWS (EC2, Lambda, IAM, S3, API Gateway)
  • Docker Containerization
  • Cloudflare DNS / API
  • Proxmox / VMware ESXi / Hyper-V

Engineering Projects

Zabbix Grafana Telegram API BGP

Integrated Network Monitoring Suite

Created a unified visibility layer for ISP infrastructure, moving beyond standard SNMP to actionable, script-driven monitoring and automated alerts.

  • Automated Mitigation: Built Zabbix triggers that execute custom scripts to modify firewall policers on Juniper devices automatically and sends a message to telegram, at specific time/dates using cron.
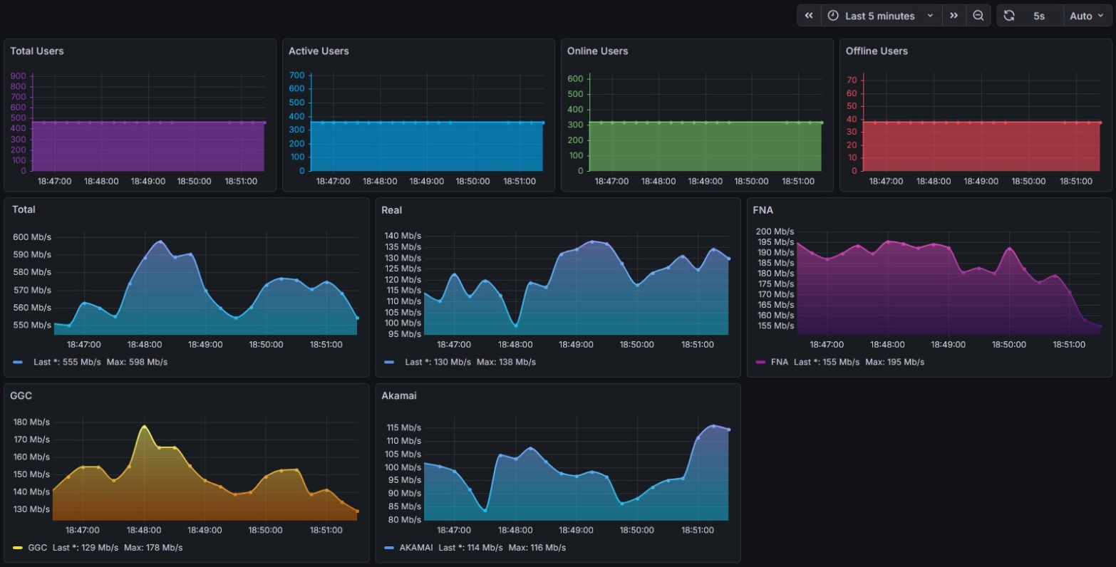
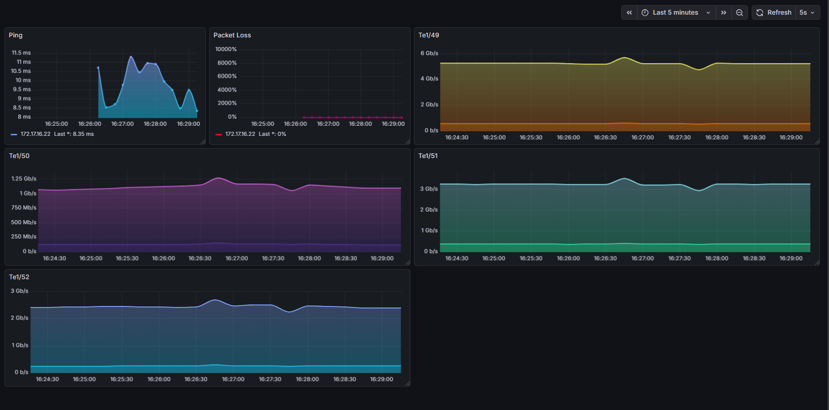
  • BGP & Interface Telemetry: Configured Grafana dashboards providing deep visibility into BGP session states (monitoring established times, openconfirm statuses, and flapping events) with real-time icmp, packet loss and interface bandwidth metrics, alongside real and cdn traffic panels for specific resellers while scraping their user's radius status.
  • Remote Visuals: Developed a Telegram bot that renders and delivers Grafana panels (via Image Renderer) for on-the-go status checks.
Go Linux TC accel-ppp Web UI / API

Traffic Intelligence & Custom Accounting Portal

Developed a proprietary system to differentiate and account for expensive Transit traffic versus cheap CDN/Peering traffic. Built a custom web frontend allowing Tier 1 support to visualize this data per user.

  • Custom Scraping: Engineered a Golang collector to scrape bytes from tc classes directly from the Linux kernel.
  • Session State Mapping: Integrated with accel-ppp to handle PPP interface changes, bind them to FreeRADIUS sessions, and actively parse radius attributes for dynamic speed limits.
  • Support Portal UI: Built a custom dashboard allowing support agents to input a PPPoE username and instantly view live latency graphs alongside isolated traffic metrics (Total vs. Akamai, FNA, GGC, Netflix, etc.) for rapid troubleshooting.
Traffic Accounting Dashboard
Bash AWS S3 Disaster Recovery

Automated Configuration & Backup Recovery

Designed a "Zero-Failure" backup ecosystem for multi-vendor environments (MikroTik, Juniper, Linux).

Backup Architecture Flow
Architecture Logic
  • Intelligent Execution: Script includes error handling (e.g., detecting "Commit Blocked" states on Juniper) to ensure backups only run when the database is locked and safe.
  • Storage Optimization: Integrated regex-based pruning to identify and remove specific file patterns older than the compliance window to minimize storage costs.
  • Multi-Target Redundancy: Automated backups to local QNAP NAS via SFTP/SMB, and implemented cloud redundancy by syncing local archives to AWS S3 using `rclone`.
Flutter GeckoView ExoPlayer DOM Manipulation Kotlin

Hybrid Media Engine

A custom Android application engineered to deliver an ad-free viewing experience with hardware-accelerated Picture-in-Picture (PiP) and persistent background audio, bypassing standard mobile web restrictions.

GeckoView Architecture Flow
Architecture & Lifecycle Handoff
  • Native Authentication: Bypassed Google's standard WebView OAuth blocks by utilizing the GeckoView engine, allowing seamless and secure Google account sign-in directly within the application without triggering "disallowed user-agent" security errors.
  • Bandwidth-Optimized Handoff: Engineered a lazy-loading state handoff protocol to prevent bandwidth starvation on slow connections. Background ExoPlayer initialization is strictly deferred until the primary GeckoView engine is paused, ensuring zero wasted data.
  • Native OS Media Controls: Developed a native Android BroadcastReceiver to intercept OS-level media intents (Play/Pause) directly from the PiP window, routing commands across a Flutter MethodChannel on the main UI thread for frame-perfect playback synchronization.
  • Hybrid Rendering & Permissions: Utilizes Mozilla GeckoView to leverage web extensions (uBlock Origin, background play) for the primary browsing layer, featuring automated permission delegation to fully support native voice search and microphone inputs.
  • Strict Lifecycle Management: Hooked directly into Android's Activity state machine (WidgetsBindingObserver) to intercept abrupt "X" close events from the OS, forcefully killing ghost audio processes and maintaining strict memory discipline.
Flutter AWS EC2 & Lambda API Gateway Docker Cloudflare API

Cloud Orchestrator

A cross-platform mobile application designed to enforce a "Zero-Waste" FinOps policy. It allows authorized stakeholders to seamlessly manage ephemeral cloud environments.

V2 Architecture Upgrades

The Upgrade: I completely rewrote the application into a deep-inspection monitoring suite featuring automated self-healing DNS and container verification.

  • Automated Polling: A background heartbeat syncs UI state with real-time AWS EC2 metrics.
  • Deep Inspection: Bypasses basic instance checks to verify the actual Docker containers are online and healthy.
  • DNS Automation: Automatically updates Cloudflare CNAME records when AWS assigns a new dynamic IP upon boot.
  • Live Telemetry: Fetches and displays remote server logs directly within the app interface.
Version 1 Legacy Interface

Version 1: The Basic Trigger

Originally built as a simple "Tap-to-Start" interface using basic serverless functions. It solved the primary problem of non-technical users leaving cloud instances running 24/7, but lacked deep monitoring capabilities.

Professional Experience

Feb 2023 - Feb 2026

Infrastructure Automation Engineer & SRE

CloudSP (Internet Service Provider)

Managed and scaled core ISP infrastructure, handling high-throughput PPPoE, L2TP, and MPLS termination across a highly available network topology. Developed custom automation tools in Golang to apply Linux kernel-level packet patches and engineered resilient Python pipelines to ensure 100% disaster-readiness. Orchestrated advanced traffic shaping using Linux tc and BGP/OSPF, while architecting a comprehensive observability stack (Zabbix, Grafana, Prometheus) to achieve total infrastructure visibility and proactive incident alerting.

2018 - 2023

Systems & Network Engineer

Microfolie Computers

Served as the Tier 3 escalation point for critical network outages, utilizing deep-packet analysis (Wireshark/tcpdump) to isolate and resolve complex Layer 2, Layer 3, and server-side faults. Authored standardized configuration templates (IaC) and automated provisioning workflows for field teams, ensuring strict security and performance standards across all edge deployments and custom enterprise servers.

2015 - 2017

IT Infrastructure Technician

CompuWorld

Managed the security posture of customer-facing Linux and Windows servers, implementing SSH key-based authentication, firewall hardening, and automated vulnerability patching. Utilized CH341A hardware programmers to perform out-of-band firmware recoveries, interfacing directly with onboard SPI Flash chips to bypass corrupted bootloaders and restore mission-critical bricked devices.

Theoretical Architecture & Research Interests

Protocol Research

The Agnostic Medium

Research into utilizing standard copper mediums for proprietary signal modulation, effectively "hiding" traffic from standard TCP/IP network interface cards.

Zero Trust

Double-Lock Port Security

Developing a "listen-less" server architecture where ports are not open to scanning, but require a pre-signed mutual agreement to become visible.